Full-Service Growth Management
Advertising Execution
Marketplace Operations
Revenue Recovery Intelligence
Industries
This agent acts as your automated growth strategist. It works to:
You build your own discovery engine by defining what to look for. The agent bases its decisions on the performance signals and data sources you prioritize:
Schedule a personalized demo to discover how Eva’s configurable AI can
automatically find and scale new revenue streams based on your rules.
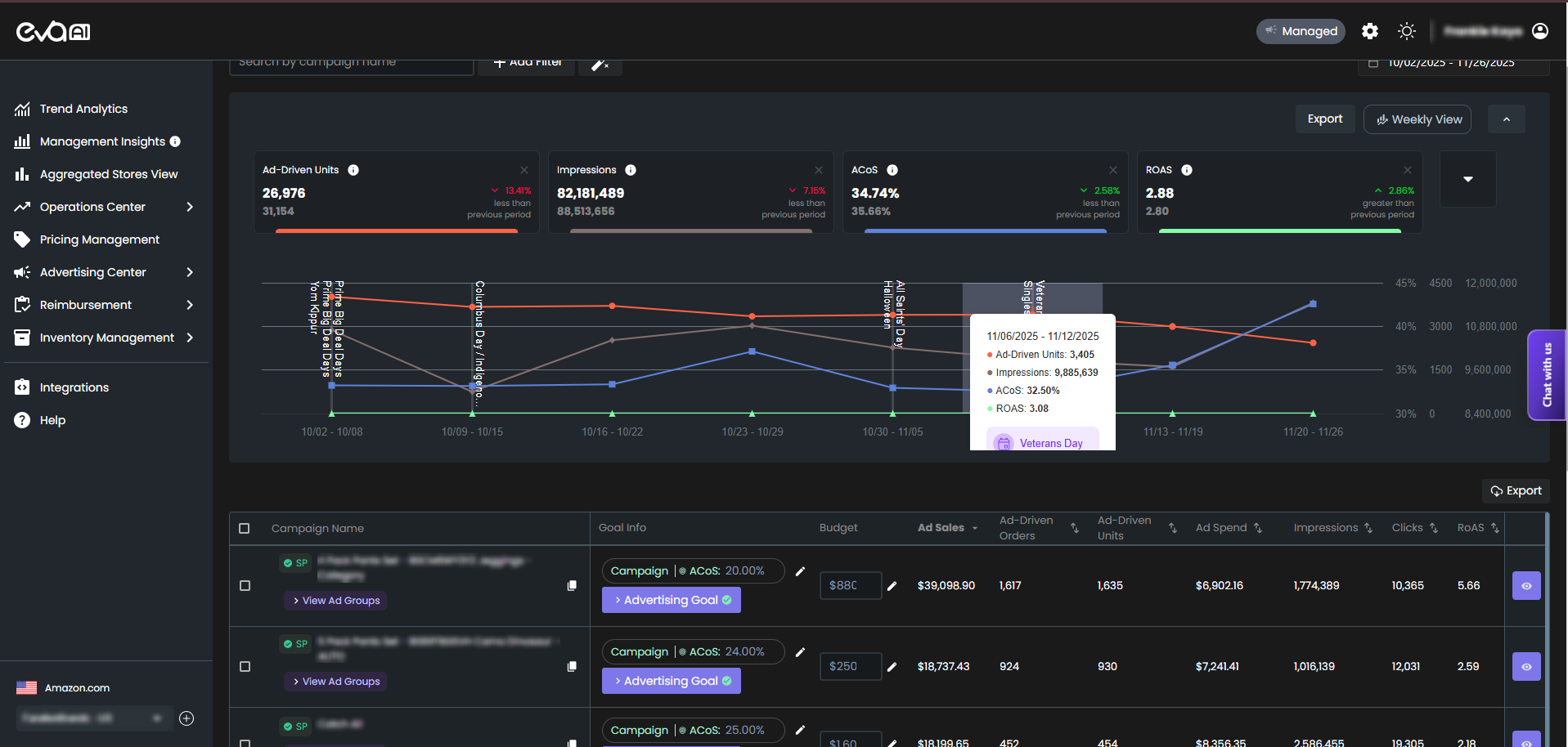
Stop manually digging through search term reports. Eva’s Campaign Discovery agent identifies valuable keywords, audiences, and competitor targets, turning them into new, structured campaigns. It systematically reviews patterns in search behavior and performance data to uncover new opportunities, all based on the rules you define.
You choose what qualifies as a meaningful discovery (e.g., “keywords with 3+ sales and a 2.5 ROAS”). The agent ensures you never miss a high-potential growth point.
Your AI works the way you want it to. Eva uses an intelligent learning system, but you define the rules and boundaries that shape its behavior. You can set custom thresholds, create conditional logic, and tailor how the Bid Optimizer responds to performance signals. This gives you the ability to build your own AI system that follows your strategy with complete accuracy. You keep control while the platform handles the execution.
We combine powerful automation with real people who know your business. Every customer works with a dedicated advertising manager who oversees performance, helps you refine your rules, and ensures the Bid Optimizer operates at its highest potential. Your manager leads strategy sessions and performance reviews so you always know what is happening and why. The AI is powerful, but the human partnership ensures it stays perfectly aligned with your goals.
An Auto campaign is a “black box” that finds search terms. Eva’s Campaign Discovery is a strategic agent. It analyzes data from all your campaigns (Auto and Manual) and uses your performance rules to identify, structure, and launch new, optimized campaigns (e.g., “Single Keyword Exact Match Campaigns”) for proven terms.
No. You are in complete control. You set the rules for what qualifies as a discovery. Crucially, you can also set the agent to “suggest” new campaigns for your manual approval, rather than creating them automatically, giving you the final say.
Based on your rules, the agent can analyze performance data to identify high-converting competitor ASINs that you are not yet targeting in your Product Targeting (PAT) campaigns, or discover new audience segments that show high purchase intent.
A structured path to demand growth, ranking acceleration, conversion improvement, and customer value expansion across TikTok, Amazon, and Shopify.
Get a custom 6-month growth roadmap across TikTok, Amazon, and Shopify.
Days 0-30
Days 31-90
Days 91-180
| Cookie | Duration | Description |
|---|---|---|
| cookielawinfo-checkbox-advertisement | 1 year | Set by the GDPR Cookie Consent plugin, this cookie is used to record the user consent for the cookies in the "Advertisement" category . |
| cookielawinfo-checkbox-analytics | 11 months | This cookie is set by GDPR Cookie Consent plugin. The cookie is used to store the user consent for the cookies in the category "Analytics". |
| cookielawinfo-checkbox-functional | 11 months | The cookie is set by GDPR cookie consent to record the user consent for the cookies in the category "Functional". |
| cookielawinfo-checkbox-necessary | 11 months | This cookie is set by GDPR Cookie Consent plugin. The cookies is used to store the user consent for the cookies in the category "Necessary". |
| cookielawinfo-checkbox-others | 11 months | This cookie is set by GDPR Cookie Consent plugin. The cookie is used to store the user consent for the cookies in the category "Other. |
| cookielawinfo-checkbox-performance | 11 months | This cookie is set by GDPR Cookie Consent plugin. The cookie is used to store the user consent for the cookies in the category "Performance". |
| PHPSESSID | session | This cookie is native to PHP applications. The cookie is used to store and identify a users' unique session ID for the purpose of managing user session on the website. The cookie is a session cookies and is deleted when all the browser windows are closed. |
| viewed_cookie_policy | 11 months | The cookie is set by the GDPR Cookie Consent plugin and is used to store whether or not user has consented to the use of cookies. It does not store any personal data. |
| Cookie | Duration | Description |
|---|---|---|
| _ga | 2 years | The _ga cookie, installed by Google Analytics, calculates visitor, session and campaign data and also keeps track of site usage for the site's analytics report. The cookie stores information anonymously and assigns a randomly generated number to recognize unique visitors. |
| _ga_JP8EZ9MGLN | 2 years | This cookie is installed by Google Analytics. |
| _gat_UA-169398923-1 | 1 minute | A variation of the _gat cookie set by Google Analytics and Google Tag Manager to allow website owners to track visitor behaviour and measure site performance. The pattern element in the name contains the unique identity number of the account or website it relates to. |
| _gcl_au | 3 months | Provided by Google Tag Manager to experiment advertisement efficiency of websites using their services. |
| _gid | 1 day | Installed by Google Analytics, _gid cookie stores information on how visitors use a website, while also creating an analytics report of the website's performance. Some of the data that are collected include the number of visitors, their source, and the pages they visit anonymously. |
| Cookie | Duration | Description |
|---|---|---|
| IDE | 1 year 24 days | Google DoubleClick IDE cookies are used to store information about how the user uses the website to present them with relevant ads and according to the user profile. |
| test_cookie | 15 minutes | The test_cookie is set by doubleclick.net and is used to determine if the user's browser supports cookies. |
| Cookie | Duration | Description |
|---|---|---|
| _rdt_uuid | 3 months | No description available. |